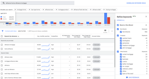
The Google Ads keyword planner tool is excellent for keyword research and to build a keyword list for a new paid search account or to expand on an existing ppc campaign. Historically, operators of this tool had to take the keyword data provided and then organize keywords by categories like brand, non-brand, competitor and more. Google also has added grouped keywords in the tool which helps with organization of similar type of keywords but the similar groupings were not always helpful and very narrowly focused.
Google's recently released Beta, Refine Keywords does this work for the paid search management team and saves them hours of time organizing keyword buckets. In the example for mortgage refinancing, The Refine keywords tool categorizes brand or non-brand, company, and other brands. It allows you to deep deeper into each of the individual categories as well. This is great addition to the keyword planner tool and will save hours of time for organizing keywords.



